Uptime Monitoring
& Status Pages
Easy & reliable monitoring solution.
- 6 notification integrations
Uptime track your websites, servers and ports availability with ease.
Keep track of your Cron jobs and make sure they are actually running.
Monitor domain names expiration dates and SSL certificates.
Get notified when your domain DNS changes, track with ease.
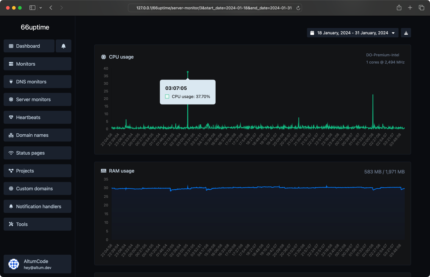
Server monitors
Keep track of your resources (CPU, Disk, Ram...etc) on your Linux servers.
Incidents
Get to know when & for how long your monitors became unavailable & get instant email notifications.
We made 0 checks for a total of 1 monitors.
We also host 1 status pages.
We also host 1 status pages.
Multiple locations
We check your monitors from multiple locations around the world.
Custom HTTP requests
Request method, request body, basic auth & custom request headers.
Custom HTTP responses
Set & expect a certain response from your monitors.
Email notifications
Get instant notifications when your tracked services go up or down.
Projects
Easiest way to categorize your managed resources.
Choose the plan that is right for you and your budget.
Simple, transparent pricing.
Free
Unlimited monitors
0 Ping locations
Unlimited heartbeats
Unlimited domain names
0 DNS monitors
0 server monitors
Unlimited projects
Unlimited days data retention
Unlimited days status pages statistics retention
Multiple notification handlers
API access
No Ads
Get started
Track the uptime of your servers & display their stats on a status page.